炎炎夏季,令人煩悶的高溫陣陣來襲,各位在外辛苦打拼的鏟車師傅們怎能離了空調呢?但是,夏季也是裝載機空調故障頻發的高峰時段,今天我們就來分享關于廈工裝載機空調保養的幾點知識吧。

我們先從裝載機空調系統的工作原理說起。
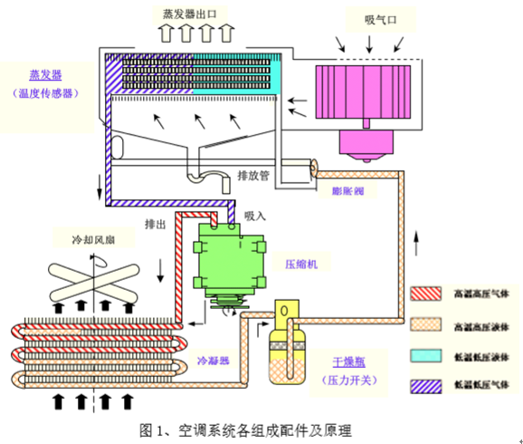
從廣義上理解,裝載機空調具有制冷、制熱、通風、除塵等功能,通常講的裝載機空調是單指其制冷功能。目前,裝載機空調系統主要采用蒸汽壓縮式制冷,主要由壓縮機、冷凝器、儲液干燥器、膨脹閥和蒸發器等部件組成,并通過管路及其他輔助附件連接起來形成一個封閉的循環系統。

那么如何才能確保空調在高溫作業環境下,能夠有效使用,為你送上夏日里的絲絲清涼,保護您的身體健康呢?
一般而言,空調要及時清洗,才能讓空調更干凈和性能更好。由于裝載機工作環境惡劣,容易導致空調在冷凝器上積壓大量的塵土等雜質,冷凝器積塵會直接導致制冷效果變差。此外,空調濾清器也要及時清理、更換。
除此之外,還應做好以下裝載機空調系統的日常保養:
定期清洗冷凝器表面及水箱表面(1次/周),保持整潔干凈;冷凝器可用長毛刷沾水輕輕刷洗,千萬不要用高壓水沖洗;
定期清理蒸發器濾網及外氣濾網(1次/周),且不要隨意拿去蒸發器濾網后使用蒸發器時仍使用空調,長期使用后濾網必須更換新的;清理蒸發器濾網時,應采用壓縮空氣氣吹方式,勿水沖清洗;
冷媒充注時,須保證充真空的時間(30分鐘),需注意冷媒品質、充值量是否合適并避免在充注過程中雜物、灰塵及水分等摻入;
發動機熄火前,先關閉空調系統;
修理更換配件時必須使用原廠標準件;
長期不使用空調,請每月啟動空調制冷10分鐘,以利于空調系統正常使用。
空調保養周期表如下

注意事項:
車輛啟動后,嚴禁從高壓口加注制冷劑(防止制冷瓶爆炸傷人);
制冷劑應采用R134a,制冷劑充注前必須抽真空;
非專業人員不得加注制冷劑;
夏季使用制冷系統前,要先關閉暖風水管開關;不要將溫控開關旋至COOL位置,而將風量開關旋至低檔,以免蒸發器結霜,影響制冷效果;
必須關閉溫控開關,才能使用空調制暖系統;
因供暖系統與發動機水箱相同通,當環境溫度低于0℃,發動機不工作時,應將發動機水箱放空,或在水箱中加注防凍液,防凍液應保證-30℃不凍結,以免供暖系統散熱器凍裂。
